■高性能專用伺服控制:矢量控制+弱磁控制+PID控制
■啟動轉矩:0Hz 180%,穩速精度:±0.02%,轉矩控制精度:±5%
■強過載能力:150%額定電流60s,180%額定電流5s
■采用32位高速DSP,性能卓越。支持高性能無感矢量控制,可驅動三相異步電機和鼠籠式永磁同步電機
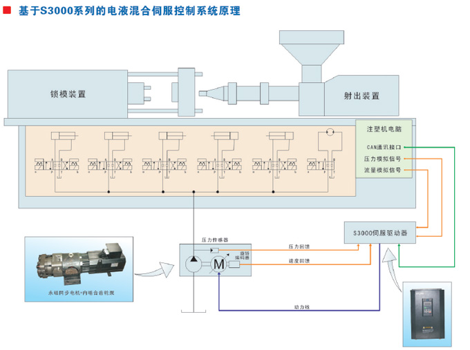
■壓力流量雙閉環控制,根據系統所需要的壓力和流量,實現精準、快速控制
■系統響應時間:20ms,壓力波動范圍:±0.5bar
■支持0~10VDC模擬信號直接接入
■支持0~1000mA模擬信號接入(搭配我司專用的電流轉電壓轉換板)
■內置CAN通訊功能,可輕松實現多泵合流
■內置直流電抗器,可靠性高、故障率低
■啟動轉矩:0Hz 180%,穩速精度:±0.02%,轉矩控制精度:±5%
■強過載能力:150%額定電流60s,180%額定電流5s
■采用32位高速DSP,性能卓越。支持高性能無感矢量控制,可驅動三相異步電機和鼠籠式永磁同步電機
■壓力流量雙閉環控制,根據系統所需要的壓力和流量,實現精準、快速控制
■系統響應時間:20ms,壓力波動范圍:±0.5bar
■支持0~10VDC模擬信號直接接入
■支持0~1000mA模擬信號接入(搭配我司專用的電流轉電壓轉換板)
■內置CAN通訊功能,可輕松實現多泵合流
■內置直流電抗器,可靠性高、故障率低
■具有缺相、短路、過熱檢測等多種保護方式




18819151362